ECN Viewer is the web control plane for Eclipse ioFog. It provides a UI for daily operations that usually require iofogctl: viewing cluster health, managing Agents and workloads, editing YAML resources, and auditing controller actions.
iofogctl and Keycloak.Use the Overview section to quickly validate cluster health, edge node counts, and workload utilization.

The overview also includes focused cards for user workloads and system workloads.



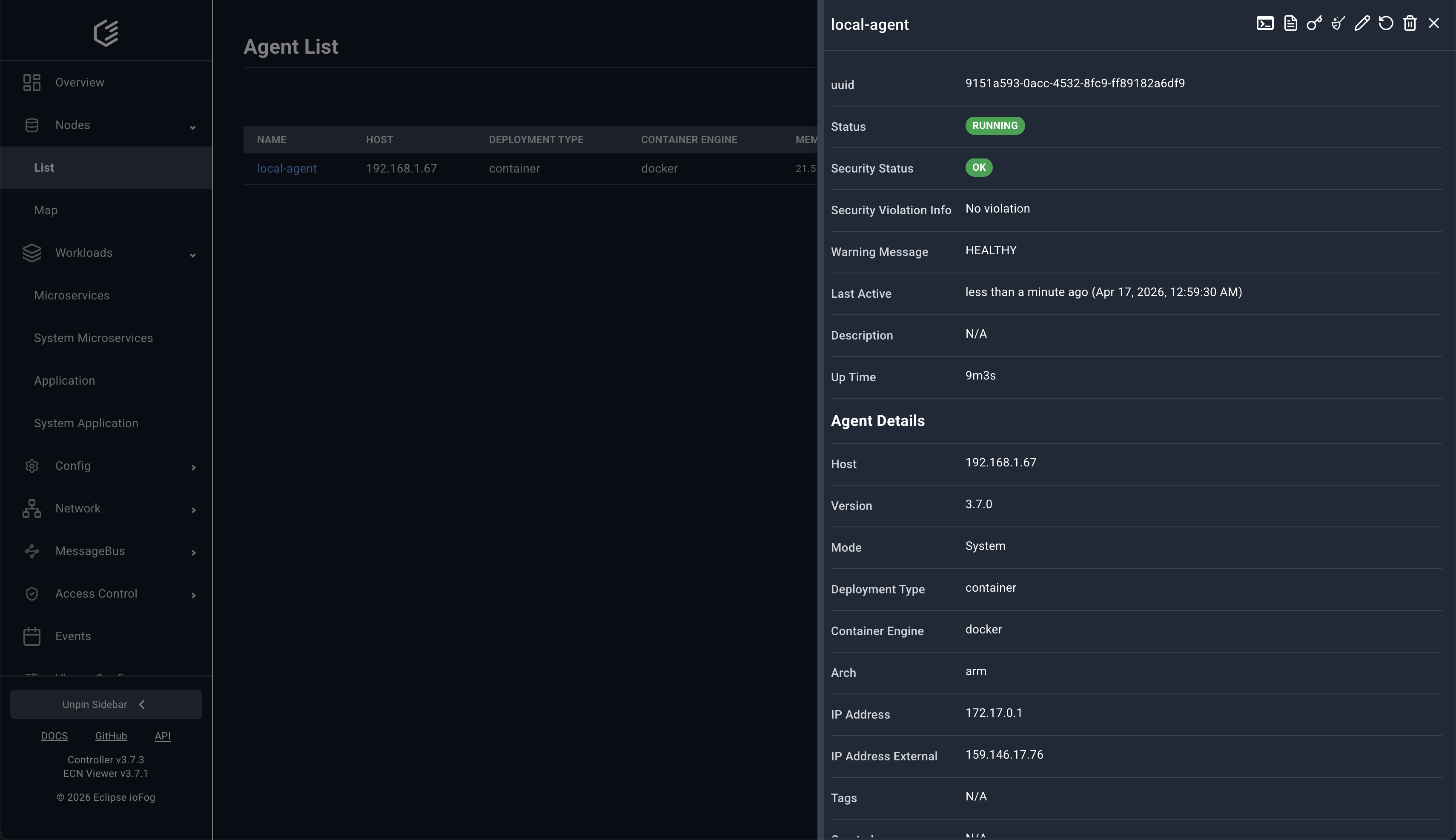
The Nodes > List page shows Agent status, host, deployment type, and resource usage. Selecting an Agent opens a right-side details panel.

From the same page, operators can open an interactive shell and edit Agent YAML directly.

The Nodes > Map page visualizes where Agents are running.

Selecting an agent marker opens a location popup and details panel.

The Workloads > Microservices list provides filtering and quick status checks.

Each microservice has a detailed panel with runtime metadata and configuration context.

Remote shell sessions and YAML editing are available directly for running microservices.

Built-in services such as Router/NATs are managed from Workloads > System Microservices.

Use Catalog Microservices to browse deployable items and image variants.

ECN Viewer provides dedicated pages for config resources used by workloads and agents.


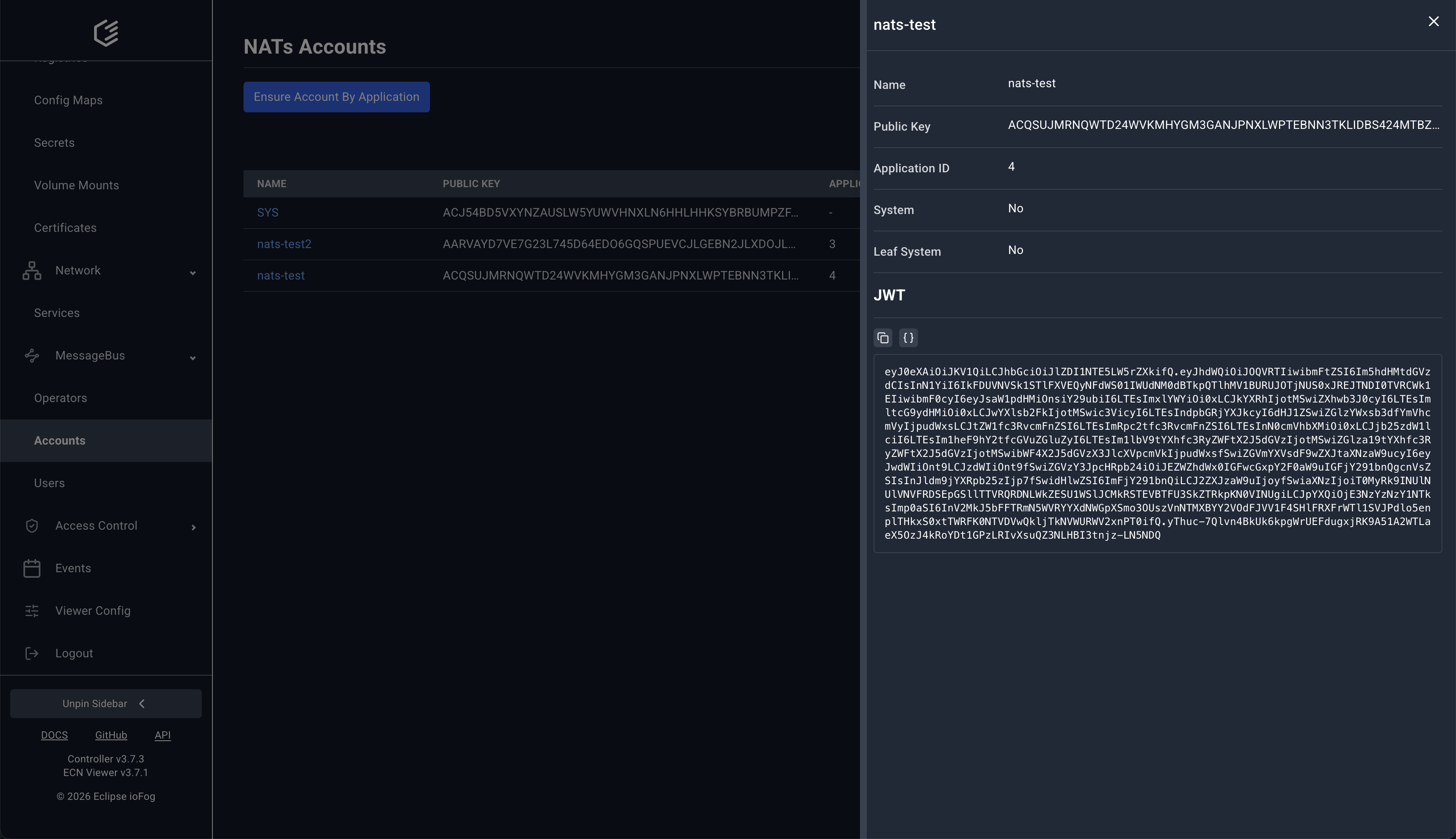
MessageBus pages expose NATs operator, account, and user operations directly in the UI.




NATs account rules are managed under Access Control.

Use Events to audit API activity. Filters support endpoint type, status, method, resource type, actor, and time range.

iofogctl.